Как пользоваться?
Первичный вход в Web-интерфейс
URL | Логин | Пароль |
|---|---|---|
|
|
|
Текущая ситуация
На данный момент уже все настроено, по следующим данным:
URL | Логин | Пароль |
|---|---|---|
| Взять из | Взять из |
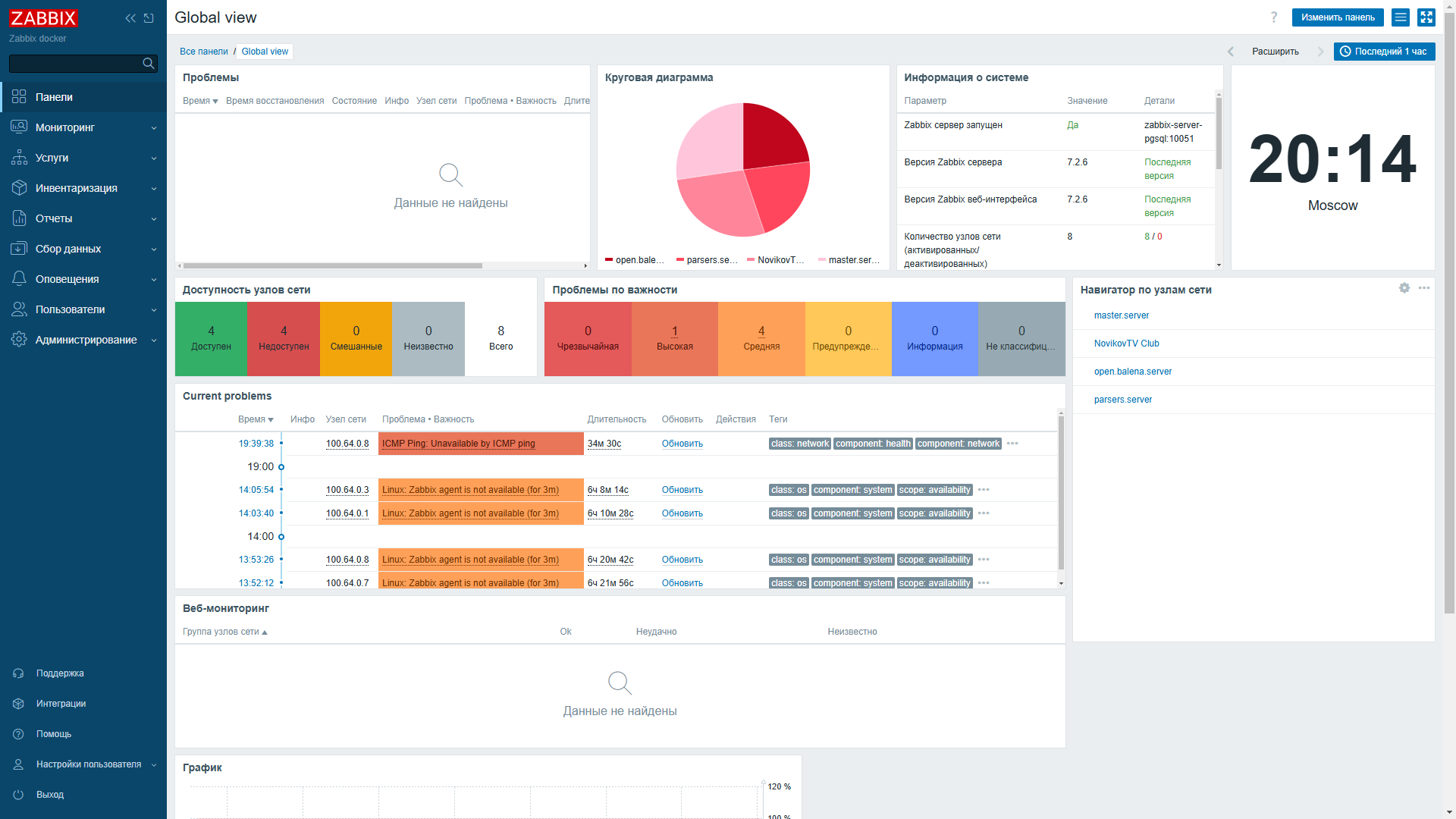
Главная страница
На данной странице представлены Виджеты, которые можно располагать в любом порядке, добавлять новые, изменять размер и т.д.

Добавление хоста с Agent2
Сбор данных → Узлы сети → Создать узел сети.
Укажите:
Имя узла сети —
ZBX_HOSTNAMEконтейнера.Шаблоны —
ICMP PingиLinux by Zabbix agent.Группы узлов сети -
Zabbix servers
Нажмите Добавить – хост активируется в списке через ~1 мин.


Настройка алертов и уведомлений
Все настройки уведомлений происходят в разделе Оповещения
Дашборды, графики и карты
Посмотреть графики конкретного узла можно следующим образом:

30 April 2025